咖迷社区(CAXA数码大方)

 找回密码
 立即注册

QQ登录

只需一步,快速开始

查看: 6826|回复: 3

标注符号表示什么意义

[复制链接]

21

主题

136

帖子

408

积分

注册会员

Rank: 2

积分
408
发表于 2012-9-8 11:17:09 | 显示全部楼层 |阅读模式

001.jpg
回复

使用道具 举报

21

主题

136

帖子

408

积分

注册会员

Rank: 2

积分
408
 楼主| 发表于 2012-9-8 11:18:38 | 显示全部楼层
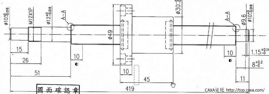
标注尺寸10下面这个符号,这张丝杆图纸是在网上下载的
回复 支持 反对

使用道具 举报

189

主题

2215

帖子

0

积分

禁止发言

积分
0

咖迷社区专家(CAXA)

QQ
发表于 2012-9-8 11:46:59 | 显示全部楼层
提示: 作者被禁止或删除 内容自动屏蔽
回复 支持 反对

使用道具 举报

21

主题

136

帖子

408

积分

注册会员

Rank: 2

积分
408
 楼主| 发表于 2012-9-8 12:10:52 | 显示全部楼层
哦,看到了 。谢谢。
回复 支持 反对

使用道具 举报

您需要登录后才可以回帖 登录 | 立即注册

本版积分规则

手机版|小黑屋|咖迷社区(CAXA数码大方) ( 京ICP备05001831号-1 )

GMT+8, 2025-10-31 03:46 , Processed in 0.171707 second(s), 24 queries .

Powered by Discuz! X3.4

Copyright © 2001-2021, Tencent Cloud.

快速回复 返回顶部 返回列表